友力,中國摩托車及通用汽油機化油器一線制造品牌,深耕行業多年,敏銳地感知到了未來中國摩托車電噴系統蘊藏著的巨大機會和發展前景,提前布局,積極轉型升級,致力于打造全國最具競爭力的摩托車電噴系統。經過多年努力,現已積累了豐富的發動機和整車匹配標定、零部件研發經驗,擁有雄厚的技術實力和研、產、銷綜合實力。
友力電噴系統結構組成
■ 發動機控制單元(ECU)。


■ 閥體部分:節氣門閥體,集成了節氣門位置傳感器、進氣溫度傳感器、進氣壓力傳感器、怠速步進電機。
■ 執行器部分:包括燃油噴嘴、燃油泵、點火線圈。
■ 傳感器部分:包括氧傳感器、缸頭溫度傳感器。
■ 其它部分:開關式整流器、EFI電纜線。
氧傳感器:友力電噴系統選用管式快速加熱氧化鋯氧傳感器(可選用片式氧化鋯氧傳感器),可快速活化進入閉循環控制。

燃油噴嘴:友力電噴系統針對不同發動機排量采用不同類型的燃油噴嘴,以達到最好的控制效果。

燃油泵:友力電噴系統針對不同車輛油箱型式提供上置式汽油泵或低部反置式汽油泵。
燃油泵壓力可依不同需求需用250Kpa或300Kpa燃油壓力。
缸頭溫度傳感器:友力電噴系統缸頭溫度傳感器采用可快速響特性的負溫度系數(NTC)熱敏電阻,為日本原裝進口部件。
高性能32位發動機控制單元:友力電噴系統的A26 ECU使用的是32位MCU26針引腳的小型化發動機控制單元,具備開環控制邏輯、閉循環控制邏輯、自學習功能、故障跛行模式、故障診斷、無電池啟動能力等功能,完全符合國Ⅳ環保法規應用,可應用于單缸及雙缸發動機控制。
節流閥體總成:友力公司節流閥體總成具備高穩定的生成一致性,并設計整合三合一傳感器及小型化怠速步進電機,使節流閥總成達到縮小化的產品優勢,大幅增加了整車配置的便利性。
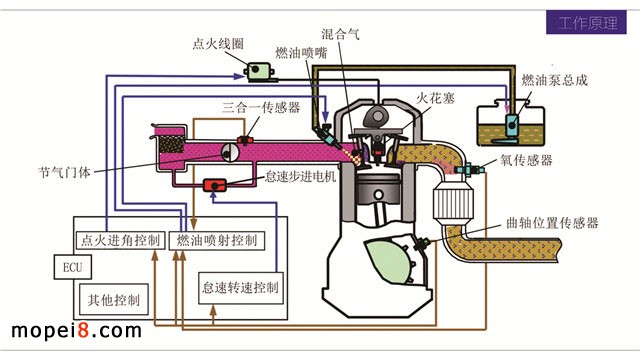
工作原理
友力電噴系統是控制與混合氣燃燒相關的參數的系統,主要控制包括燃油噴射控制、點火角度控制、怠速轉速控制。吸入空氣量由用戶操作節氣門閥決定。根據此吸入空氣量及發動機上其他傳感器當前數據,決定燃油噴射量、點火角度,進而控制發動機的燃燒情況。由燃燒產生的發動機輸出功率會使發動機轉速變化。

系統特色
專業的調試軟件:標準的表格調試界面配以3D圖像數據顯示,更直接直觀體現當前所調試數據的狀態。左側可實時顯示當前車輛數據。
先進的通訊架構:系統采用有線及無線通信,可用實體線進行調試通信或專用的藍牙模塊進行調試通信。系統可外接寬域空燃比器、專用行車數據記錄儀等。方便實時調試和記錄車輛行駛數據。
智能的診斷系統:PC版診斷軟件查看數據與故障診斷、故障清除(方便廠家出廠檢測)。
藍牙版診斷工具方便商家與客戶進行故障的查看與清除。
專業標定流程
系統及零部件定義→零部件特性標定→標定車輛改裝試做→車輛基礎標定→低溫環境標定→高溫環境標定→高原環境標定→系統驗證→量產。
電噴系統配件(可選配)
發動機控制器(ECU) EFI電纜 □ 電噴專用點火線 □
節氣閥體總成 燃油泵總成 □ 開關式整流器 □
發動機缸頭溫度傳感器 燃油箱(電噴版)□ 高壓燃油管 □
帶加熱型氧傳感器
技術成熟度高、產品品質好,而且具有較低的成本優勢,憑借超高的性價比優勢,友力必將成為全國最具競爭力的摩托車電噴系統,相信友力電噴產品也會像化油器產品一樣,得到客戶的廣泛好評與認可,在電噴領域樹立自己新的品牌影響力。






